1.canal介绍

canal [kə’næl],译意为水道/管道/沟渠,主要用途是基于 MySQL 数据库增量日志解析,提供增量数据订阅和消费
早期阿里巴巴因为杭州和美国双机房部署,存在跨机房同步的业务需求,实现方式主要是基于业务 trigger 获取增量变更。从 2010 年开始,业务逐步尝试数据库日志解析获取增量变更进行同步,由此衍生出了大量的数据库增量订阅和消费业务。
基于日志增量订阅和消费的业务包括
- 数据库镜像
- 数据库实时备份
- 索引构建和实时维护(拆分异构索引、倒排索引等)
- 业务 cache 刷新
- 带业务逻辑的增量数据处理
当前的 canal 支持源端 MySQL 版本包括 5.1.x , 5.5.x , 5.6.x , 5.7.x , 8.0.x
工作原理
MySQL主备复制原理
- MySQL master 将数据变更写入二进制日志( binary log, 其中记录叫做二进制日志事件binary log events,可以通过 show binlog events 进行查看)
- MySQL slave 将 master 的 binary log events 拷贝到它的中继日志(relay log)
- MySQL slave 重放 relay log 中事件,将数据变更反映它自己的数据
canal 工作原理
- canal 模拟 MySQL slave 的交互协议,伪装自己为 MySQL slave ,向 MySQL master 发送dump 协议
- MySQL master 收到 dump 请求,开始推送 binary log 给 slave (即 canal )
- canal 解析 binary log 对象(原始为 byte 流)
canal组成:
admin 控制台
deployer 服务端 dump 读取 binlog
client 客户端 解析 binlog 写 客户端 (es hbase 等 )
语言支持:
- canal java 客户端: ClientExample · alibaba/canal Wiki · GitHub
- canal c# 客户端: GitHub – dotnetcore/CanalSharp: Alibaba mysql database binlog subscription & consumer components Canal’s .NET client.
- canal go客户端: GitHub – withlin/canal-go: Alibaba mysql database binlog incremental subscription & consumer components Canal’s golang client[阿里巴巴mysql数据库binlog的增量订阅&消费组件 Canal 的 go 客户端 ] https://github.com/alibaba/canal
- canal php客户端: https://github.com/xingwenge/canal-php
- canal Python客户端:https://github.com/haozi3156666/canal-python
- canal Rust客户端:https://github.com/laohanlinux/canal-rs
版本:1.1.5X
2.应用场景
分布式场景mysql与 es、hbase、redis 等分治后的聚合 不建议做应用同步双写,一致性、可用性都很棘手
我们的订单分治后做es聚合搜索,采用canal做异步同步,并未给业务带来任何延迟的感觉,可以说延迟还是比较低的,也不用考虑事务仍然保持良好的一致性
3.高可用\性能优化及实战
文字太苍白,直接 上图:

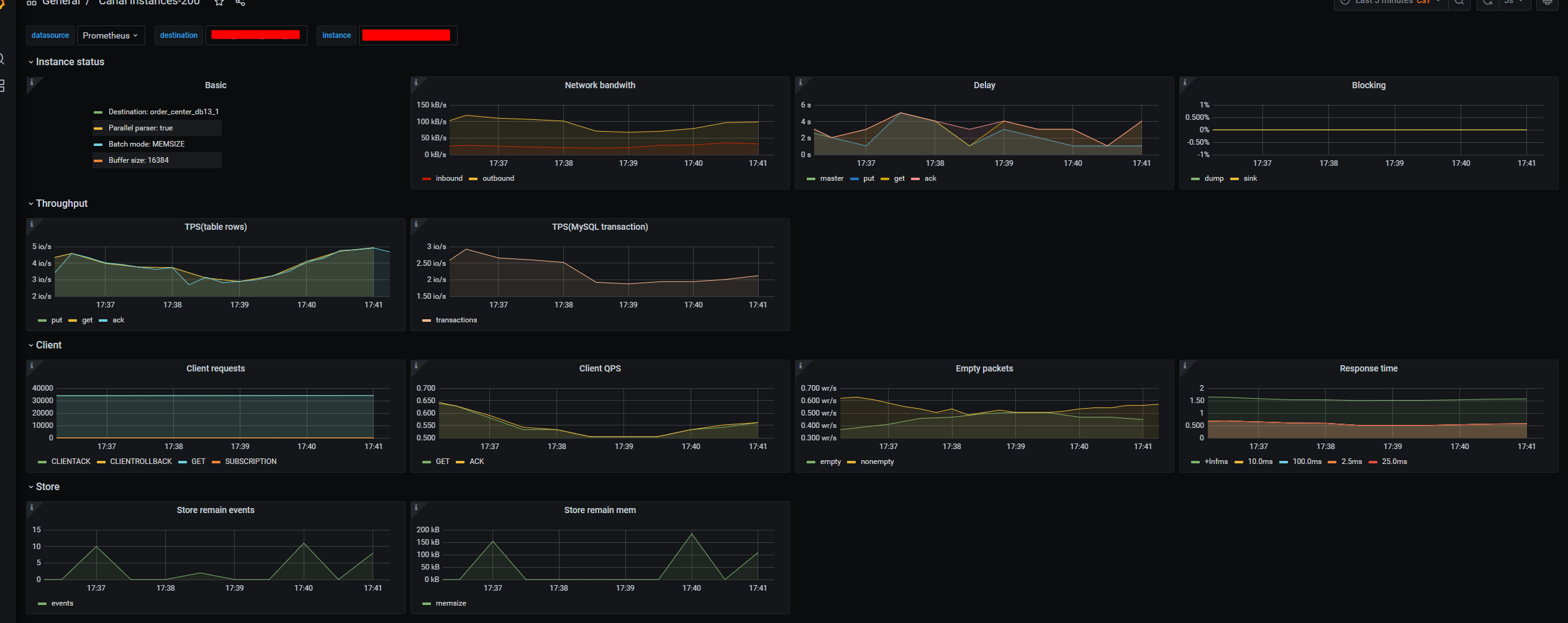
4.监控報警
canal集成 prometheus监控


闲散风格,话不多说 ~ see you
版权声明:本文为fifthangel8080原创文章,遵循 CC 4.0 BY-SA 版权协议,转载请附上原文出处链接和本声明。
